
高压细水雾灭火系统是一种灭火系统,可以产生微米级别的水雾。这种水雾可以迅速被空气吸收,降低空气中的温度,同时隔绝热辐射,达到控制火灾、抑制火灾和扑灭火灾的效果。

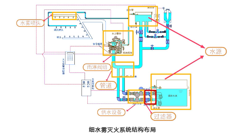
该系统由许多组件构成,包括细水雾喷头、储水瓶组、储气、钢瓶、释放阀、过滤器、驱动装置、分配阀、安全泄放装置、气体单向阀、减压装置、信号反馈装置、火灾报警控制装置、检漏装置、连接管和管道管件等。

其中,细水雾喷头是高压细水雾灭火系统中的核心部件,包括分开式喷头、闭式喷头、分隔喷头、高大空间专用喷头、超细水雾喷头等不同类型。每个喷头都由喷头本体、喷嘴座、喷嘴、导流装置和滤网组成,在高压作用下,利用离心、撞击或射流等机械方式将水雾化为微米级别的水雾。
另外,根据不同情况,高压细水雾灭火系统有不同的应用方式。例如,对于防护区面积超过500平方米的情况,可以采用分区应用方式。
总之,高压细水雾灭火系统是一种可靠的灭火系统,在火灾发生时可以迅速有效地发挥作用,保障生命财产安全。
细水雾灭火系统使用场景:
古建筑和图书馆:这种场所通常需要保护书籍和文物,而细水雾灭火系统可以避免水渍对图书和古建筑造成损失。
电气场所:细水雾灭火系统既可以快速灭火,又具有良好的电气绝缘性,可以有效降低火灾损失。
轨道交通:在轨道交通场所,细水雾灭火系统可以快速控制灭火,保障乘客和工作人员的安全。
大空间厂房和库房:对于这些空间较高的场所,采用常规手段进行保护非常困难,而细水雾灭火系统可以迅速弥漫在火灾周围,扑灭深位火。
地铁、铁路机车和隧道:这些场所空间封闭,人员密度大,细水雾灭火系统可以快速灭火,同时避免人员受到伤害。
汽车喷漆烤漆房:在这种高温环境场所,细水雾灭火系统可以迅速降低温度,避免火灾蔓延甚至引起爆炸。
电缆隧道、电缆夹层:电缆隧道、电缆夹层是极其重要的电力部位,火灾隐患大,而细水雾灭火系统可以抑制烟雾扩散,避免火势蔓延。
以上场景只是细水雾灭火系统使用的一部分,它在其他许多场合中也可以发挥重要作用。